“The need for connectedness and access to real-time insights across processes, partners, products, and people. ”

OUR SERVICE

IOT Customized Platform

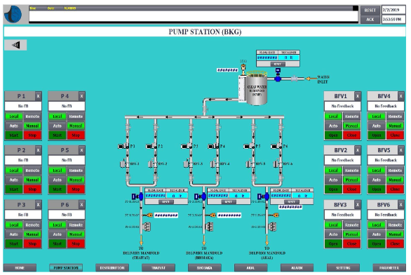
We offer a ready to go scalable cloud infrastructure for connecting millions of devices. You can control them with our easy to use admin console, or integrate them in your business logic with our REST API. An IoT platform manages the connectivity of the devices and allows developers to build new mobile software applications. It facilitates the collection of data from devices and enables business transformation. It connects different components, ensuring an uninterrupted flow of communication between the devices.

  • Remote Asset Management
  • Remote Monitoring
  • Central Monitoring Application
  • Convenient Surveillance Operations
Our Product

“The idea of right and wrong is a construct, of course, and it might feel overly simplistic to suggest that making the right choices will smooth the path forward. But the famous investor is merely noting with this business quote that avoiding a wrong decision is as important as making the right one. Avoiding bad decisions is aided, of course, with careful planning.”
– Edewede Oriwoh

Our Technologies